SEO關鍵字排名優化!15招教你把關鍵字排名到首頁!

更新 發佈閱讀 20 分鐘
SEO關鍵字排名優化!15招教你把關鍵字排名到首頁!

SEO關鍵字排名優化!15招教你把關鍵字排名到首頁!

想讓你的網站在茫茫網海中脫穎而出,被更多人看見嗎?是不是常常覺得自己的網站內容很棒,卻老是搜尋不到?想知道怎麼把你的網站關鍵字一步步推上搜尋結果首頁嗎?接下來,我們將一次公開15個超實用的SEO關鍵字排名優化技巧,讓你搶下Google黃金曝光位置!

3大面向教你SEO優化技巧,提升SEO關鍵字排名!

做SEO優化就像是幫你的網站美化,讓它更容易被Google等搜尋引擎「看上」,進而讓更多潛在客戶找到你。SEO優化就像蓋房子一樣,得從地基打起,然後把內部裝潢弄好,最後再跟外界打好關係,也分別代表SEO優化的3大面向:技術SEO、站內SEO、跟站外SEO

技術SEO

技術SEO其實就是在搞定網站的內功,確保Google的爬蟲(spider或web crawler)能夠順利進到你的網站逛一圈,看懂你在賣什麼,然後把你的資料好好收藏起來。

  1. 網站結構要清楚明瞭。
  2. 網站速度要夠快。
  3. 手機版要做得好用(行動裝置友善度高)。
  4. 結構化資料標記(Schema Markup)要設定正確。
  5. 要有SSL憑證與HTTPS安全協議
  6. Meta標題(Title)與描述(Description)要寫得吸引人。
  7. URL結構要簡潔有意義。
  8. GSC的技術性問題要趕快解決。

站內SEO

站內SEO就是在優化你網站上實際能看到的內容,讓它更符合使用者在Google上打的關鍵字,而且內容要寫得讓人看了就想繼續往下讀。

  1. 內容品質要夠好。
  2. 關鍵字研究要做足功課。
  3. 內部連結要串得有邏輯。
  4. 使用者體驗要順暢。
  5. 內容要定期更新與維護

站外SEO

站外SEO就是在你網站以外的地方下功夫,主要目的是建立你網站的江湖地位跟可信度,讓別人覺得你這個網站真的很有料、很值得推薦。

  1. 反向連結(Backlinks):簡單說就是要讓其他優質網站主動連到你的網站。
  2. 品牌經營:在網路上建立你的品牌知名度跟信任度。

SEO關鍵字排名是什麼?

SEO關鍵字排名是什麼?

SEO關鍵字排名是什麼?

SEO關鍵字排名指的是你的網站在特定關鍵字於搜尋引擎結果頁SERP上的位置高低,也就是當人們在Google、Bing等搜尋引擎搜尋某個詞彙(關鍵字)時,你的網站出現在第幾頁、第幾個位置。而這個排名將直接影響網站的自然流量和曝光度,因為大部分使用者通常只會點擊搜尋結果前幾名的網站。

例如你是賣鞋子的商家,當有人搜尋「慢跑鞋推薦」,你的網站能排在第一頁,甚至是第一個,這就代表你有很好的SEO關鍵字排名,這個位置越前面,你的網站就越容易被看到,也越有機會吸引訪客點進來。

SEO關鍵字排名為什麼很重要?

SEO關鍵字排名之所以重要,就好像實體店面擁有一個絕佳的黃金店面位置。現在網路競爭這麼激烈,如果你的網站沒有好的SEO關鍵字排名,就等於在網路世界裡隱形了。消費者是因為關鍵字而找到你的網站,當網站排名愈前面、就愈有機會被消費者看到、也會有愈多SEO流量,這就是為什麼大家都在拼命做SEO優化的原因。

更實際用數據來說,根據SEO權威機構FirstPageSage 2025年的研究指出,在Google排名第一名的網站點擊率平均為39.8%,排名第二只剩下不到一半的18.7%,而第三名甚至只剩10.2%。也就是說SEO排名差一名,流量可能就差了好幾倍

另外,好的SEO關鍵字排名能幫你的網站帶來大量的自然流量,這些流量可都是免費的!不像花錢買廣告,一旦停止投放就沒了。透過SEO累積的流量是持續性的,長期來看能省下大筆行銷預算。

而且,搜尋引擎排名靠前的網站,在使用者心中也比較有權威性和信任感,覺得這家網站的資訊比較可靠、專業。這不僅能提升品牌形象,還能帶來更多潛在客戶,甚至直接促成交易,提升營業額。

SEO關鍵字排名怎麼查?

想知道你的網站SEO關鍵字排名表現如何嗎?其實有幾種方法可以查詢,從官方免費工具到專業付費軟體,甚至最簡單的手動查詢都可以。接下來就為你詳細介紹三種常用的查詢方式:

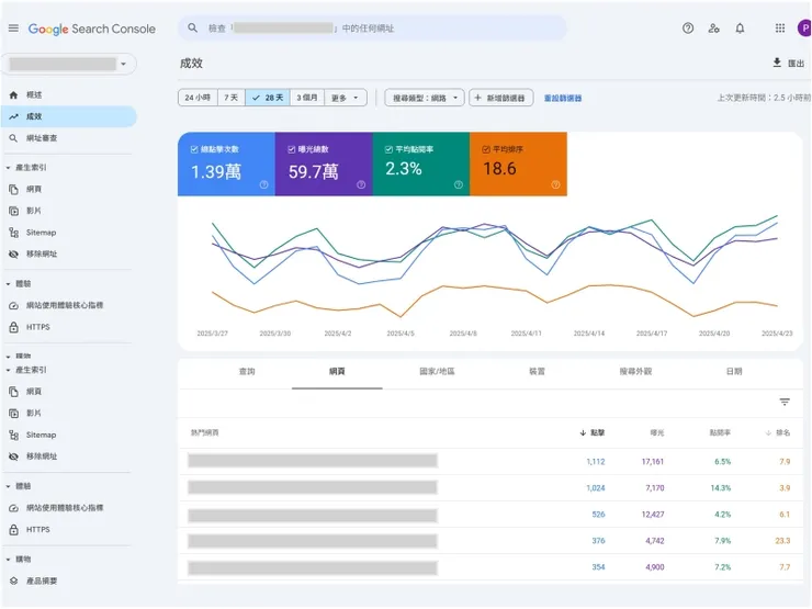
1、官方工具:Google Search Console

SEO關鍵字排名怎麼查?

SEO關鍵字排名怎麼查?

說到查SEO關鍵字排名,Google Search Console(GSC)絕對是首選,不僅是官方推出的工具,還完全免費。它能讓你看到你的網站哪些關鍵字有曝光、有多少點擊,以及平均排名大概在第幾名。操作上也很直覺,只要你的網站有串接GSC,登入後到「成效」報告,就可以看到詳細的搜尋結果數據。

此外,你還可以設定時間區間、篩選不同的關鍵字或網頁,甚至能看到在手機或電腦上的表現差異。雖然GSC顯示的排名是平均排名,不一定代表即時的精準位置,但對於了解整體流量來源和關鍵字的曝光情況來說,絕對是最基礎也最重要的分析工具,建議你可以好好利用它。

2、第三方工具:Ahrefs、SEMrush

如果你追求更精準、更全面的關鍵字排名追蹤、和競爭者分析,那麼AhrefsSEMrush這類付費的第三方SEO工具絕對是你的好幫手,它們功能非常強大,不只可以追蹤你自己網站的關鍵字排名,還能深入研究你的競爭對手,看看他們是靠哪些關鍵字獲得流量,甚至能分析他們的網站權重、反向連結等。

以Ahrefs為例,你只要輸入你的網址,它就會列出你目前有排名的所有關鍵字,並且會顯示這些關鍵字的搜尋量、點擊量預估、難度分數,以及你目前的排名位置。這類工具通常還會有「關鍵字探索」功能,幫助你發掘新的高潛力關鍵字,或是找到適合操作的內容主題。雖然價格不便宜,但對於專業的SEO工作者或有預算的企業來說,這些工具提供的深度數據和分析功能,絕對是提升SEO成效的利器。

3、手動查詢:Google 無痕模式

最簡單、最直接,而且完全不用任何工具費用的方法,就是手動查詢了。當你想要快速確認某個關鍵字在特定時間點的排名時,這招最方便。不過,這裡有個小訣竅,你必須使用瀏覽器的「無痕模式」,因為如果用一般模式查詢,Google會根據你的瀏覽歷史、位置、個人偏好等因素,給你客製化的搜尋結果,這樣查出來的排名就不客觀了。

以Google Chrome的無痕模式為例,打開的方法為使用Chrome瀏覽器按Ctrl+Shift+N或Cmd+Shift+N,並確保你沒有登入任何Google帳戶,然後輸入你想查詢的關鍵字,接著一頁一頁地往下翻,看看你的網站出現在第幾頁、第幾個位置。

這個方法雖然耗時,而且無法批量查詢或追蹤歷史數據,但對於即時的點狀檢查非常有用。尤其當你剛發表了一篇文章,想看看它很快地有沒有被Google收錄並獲得初步排名時,手動無痕查詢就是個快速又免費的確認方式。但記得,這招只能作為輔助,不能替代專業工具的長期追蹤。

技術SEO優化:提升網站的索引效率與可爬性

技術SEO優化:提升網站的索引效率與可爬性

技術SEO優化:提升網站的索引效率與可爬性

1、網站結構:讓搜尋引擎不迷路的導航系統

網站結構就像是你家的格局規劃,要讓訪客如Google爬蟲,能夠輕鬆找到他們想要的東西。一個好的網站結構應該是階層分明、邏輯清楚的樹狀結構,首頁連到分類頁,分類頁再連到內容頁。

SEO網站架構好不好,要從「網站基礎架構」與「網站SEO功能」這兩個重點來檢視。好的網站結構通常呈現「樹狀」或「金字塔狀」,從首頁出發,層層往下延伸到更細的分類頁和內容頁,但建議網站深度不要超過3~4層,這樣不管是使用者還是搜尋引擎都能快速找到重要內容。

另外,記得要設定好麵包屑導航(Breadcrumbs)和內部連結把相關內容串聯起來。這樣不僅對搜尋引擎友善,也能大大提升使用者的瀏覽體驗,讓他們更容易找到想看的資訊,這對SEO來說很重要。

2、網站速度:秒速開啟的好印象

現在大家都很沒耐心,網站如果超過3秒還沒載入完成,使用者就會直接跳出去找別家了。Google也把網站速度當作排名因素之一,所以這絕對不能忽視。你可以用Google PageSpeed Insights來檢測網站速度,看看哪裡需要改善。

常見的優化方法包括:壓縮圖片大小、啟用瀏覽器快取、使用內容傳遞網路(CDN)加速、精簡CSS和JavaScript程式碼等,特別是圖片優化,很多人上傳超大張的圖片卻不知道要壓縮,這真的會嚴重拖慢網站速度。記住,網站速度快不只提升使用者滿意度,也能讓搜尋引擎更樂意來爬取你的內容。

網站主機速度太慢嗎?👉🏻請找戰國策主機服務,將為你提供最快速、品質最穩定的伺服器!

3、行動裝置友善性:人人一手手機的時代趨勢

現在超過一半的網路流量都來自手機,Google也早就改成行動版內容優先索引了,所以你的網站一定要對手機使用者友善。響應式設計是基本配備,讓網站能夠自動適應不同螢幕大小。除了版面要能正常顯示,按鈕也要夠大、夠容易點擊,文字大小要適中,不要讓使用者還得放大縮小才能看清楚內容。

你可以用Google的行動裝置相容性測試工具來檢查網站在手機上的表現如何。記住,如果網站在手機上難用,就等於拒絕了一大半的潛在客戶。

想讓網站更行動裝置友善嗎?👉🏻請找戰國策RWD響應式網站設計服務

4、結構化資料標記:讓搜尋引擎更懂你

結構化資料標記,英文為Schema Markup,聽起來有點技術性,但它其實像是在你網站內容上貼一層標籤,用一種標準化的語法告訴搜尋引擎,你的這段內容到底是什麼。例如,你網站上有一篇食譜,透過結構化資料標記,你可以明確告訴Google:「這是一個食譜,它的名稱是xxx,作者是xxx,評分是幾顆星,烹飪時間多久。」

這樣一來,搜尋引擎就能更精準地理解你的內容,進而有可能在搜尋結果頁上顯示更豐富的資訊,也就是我們常看到的豐富摘要(Rich Snippets),像是評論星等、活動日期、產品價格等。這些豐富摘要能讓你的搜尋結果在眾多連結中更突出、更吸引人點擊,間接提升點擊率(CTR),對排名當然也有正向幫助。

5、SSL憑證與HTTPS安全協議:網路安全第一

HTTPS已經不是選配,而是標配了!Google早就把HTTPS當作排名訊號,沒有SSL憑證的網站不只排名會受影響,瀏覽器還會顯示不安全的警告,這會嚇跑很多訪客。

安裝SSL憑證其實不難,很多主機商都有提供免費的Let's Encrypt憑證。設定完成後,記得把所有HTTP的連結都改成HTTPS,並且設定301重新導向,確保舊的HTTP連結能正確跳轉到HTTPS版本。這不只是為了SEO,也是為了保護使用者的資料安全,特別是如果你的網站有處理敏感資訊的話,HTTPS更是絕對必要的。

想申請裝 SSL憑證嗎?👉🏻戰國策提供世界最高等級的SSL憑證,並提供免費為貴公司安裝至網站的服務。

6、Meta標題與中繼說明:搜尋結果頁的黃金招牌

Meta標題(Title)和中繼說明(Meta Description)就像是你網站的門面招牌,是使用者在搜尋結果中第一眼看到的東西。

  • Meta標題要包含主要關鍵字,長度控制在50~60個字元內,要寫得吸引人但不要過度誇大。
  • 中繼說明:雖然它不直接影響排名,但好的描述能大幅提升點擊率,建議長度在150~160個字元,要簡潔有力地說明這個頁面的內容和價值

記住,每個頁面的Meta標題和中繼說明都要是獨一無二的,不要偷懶用同一套內容。寫的時候要站在使用者角度思考,他們看到這個標題和描述會想點進來嗎?

7、URL結構:簡潔易讀的網址命名術

好的URL結構應該要簡潔、有意義,而且容易理解。避免使用一堆數字和符號,像是「example.com/p?id=12345」這種URL對SEO一點幫助都沒有。比較好的做法是「example.com/seo-tips」這樣的結構,直接從URL就能知道頁面內容是什麼。URL中可以包含關鍵字,但不要為了塞關鍵字而讓URL變得很長很醜。

另外,URL結構要保持一致性,不要一下用底線、一下用連字號,統一使用連字號會比較好。記住,URL是給人看的,不是給機器看的,所以要以使用者體驗為優先考量。

8、排解GSC的技術性問題:別讓小錯誤拖垮大局

Google Search Console(GSC)就像是你的網站健康檢查報告,裡面會列出各種技術性問題,像是404錯誤、重複內容、索引問題等等。要定期檢查GSC中的「涵蓋範圍」、「網站體驗」等報告,看看有哪些頁面無法被正常索引。

常見問題包括:robots.txt設定錯誤、canonical標籤使用不當、伺服器錯誤等。發現問題就要趕快修復,不要拖延,因為這些技術問題會直接影響搜尋引擎對你網站的評價。另外,GSC的「網站使用體驗核心指標」也很重要,這關係到使用者體驗,Google越來越重視這塊了。定期監控並改善這些指標,對SEO絕對有幫助。

站內SEO優化:豐富並優化網站內容,提升相關性

站內SEO優化:豐富並優化網站內容,提升相關性

站內SEO優化:豐富並優化網站內容,提升相關性

站內SEO就是專注在優化你網站內部的各種元素,讓內容更符合使用者搜尋意圖,同時也讓Google更容易理解你的網站在講什麼。以下是5個關鍵的站內SEO優化技巧:

1、內容品質:寫出真正有料、解決問題的文章

內容品質絕對是SEO的核心。Google越來越聰明,已經能夠判斷你的內容是不是真的對使用者有幫助,Google這套原創內容系統就是要給予原創內容好的排名,把引用放在後面,把抄襲的移除,所以千萬不要想著抄襲或是用AI隨便生成一些內容就想騙過Google,這招已經不管用了。

好的內容應該要能解決使用者的問題,提供獨特的見解,而且要寫得讓人看了就想繼續往下讀。記住,你是在為人寫內容,不是為機器寫的,所以要用心創作每一篇文章。

2、SEO關鍵字研究:找到對的詞,才能吸引對的人

SEO關鍵字研究就像是在做市場調查,你要知道你的潛在客戶都在搜尋什麼字詞。SEO關鍵字研究是SEO的基礎,如何透過關鍵字分析工具,例如Google關鍵字規劃工具Ubersuggest找出真正有搜尋量、又跟你的內容高度相關的關鍵字

但也不要只專注在搜尋量最高的關鍵字,有時候一些長尾關鍵字反而更容易排名,而且帶來的流量品質更好。然後,把這些關鍵字自然地融入到你的文章標題、次標題、內文、甚至是圖片Alt文字中

此外,研究關鍵字時還要考慮使用者意圖,他們是想要資訊、想要比較產品、還是準備要購買?了解這些意圖後,你就能創作出更精準的內容。

3、內部連結:把網站變成一座緊密相連的寶庫

內部連結就像是在你的網站裡建立一個四通八達的道路系統,透過網頁與網頁之間的內部連 結就可以建立金字塔型的網頁結構,讓爬蟲更清楚網頁之間的從屬關係,並加快爬取速度。

做內部連結時要很自然,不要為了連結而連結,而是要真的對讀者有幫助,例如在介紹某個概念時,可以連到你之前寫過的相關詳細解釋文章,這樣不只能幫助Google理解你網站的結構,也能提升使用者的網站停留時間和瀏覽深度。

4、使用者體驗:網站好用,訪客才會愛

Google已經在2020/5/28提出SEO重要的排名因素:網頁體驗(Page Experience),它不僅能提升網站的搜尋引擎排名,更能增加使用者的滿意度與參與度。網站要載入得快、在手機上要好用、版面要清楚易讀,這些都會影響你的排名。

Google會透過各種數據來判斷你的網站使用者體驗好不好,像是訪客的停留時間、跳出率、以及頁面互動率等。一個提供良好使用者體驗的網站,不僅能讓訪客停留更久、瀏覽更多頁面,甚至會增加他們轉化,例如購買、填表單的機會。所以,別只顧著寫內容,也要花時間審視一下你的網站是不是真的對訪客友善、好用,讓他們愛上你的網站。

5、內容更新與維護:讓你的網站永保新鮮與活力

SEO不是一次性的工作,而是需要持續經營的,持續更新和優化是保持排名的關鍵。定期回去檢查你的舊文章,看看有沒有資訊需要更新、有沒有新的關鍵字可以加入、或是可以補充更多有用的內容。

Google喜歡新鮮且持續更新的內容,如果你的文章一寫完就放著不管,久了排名可能會下滑。另外,也要定期檢查有沒有死連結或是過時的資訊,保持網站內容的品質和正確性

站外SEO:提升網站的權威性與信任度

站外SEO:提升網站的權威性與信任度

站外SEO:提升網站的權威性與信任度

站外SEO主要關注的是在你網站之外進行的優化工作,目標是建立網站的權威性和可信度,讓Google相信你的網站是值得推薦給使用者的。以下是2個關鍵的站外SEO優化技巧:

1、反向連結(Backlinks):來自其他網站的推薦

反向連結(Backlinks),就是指其他網站連結到你網站的連結。在SEO、這些連結就像是別的網站給你投下的信任票或推薦票。Google會把這些連結視為一種肯定,尤其當連結是來自高權威、相關性高的網站時,那票的份量就更重了,獲得越多高品質的反向連結,Google就會認為你的網站越值得信賴、越有價值,這對提升你的SEO關鍵字排名有著非常關鍵的影響

想要獲得反向連結,通常不是直接去買,而是要透過提供優質內容,讓別人願意主動引用或分享你的文章;你也可以主動聯繫相關領域的網站或部落客,尋求合作或客座文章的機會。記住,追求連結的品質遠比數量重要,來自垃圾網站的連結反而可能有害。

2、品牌經營:讓你的網站成為大家討論的焦點

品牌經營在SEO中扮演越來越重要的角色,網站提供正確或優質的內容給予消費者時,能在Google搜尋結果頁面獲得前幾名位置的話,將會對品牌信任有大大地加分。當你的品牌在網路上有更多正面的提及、評論、和討論時,Google會認為你是一個值得信賴的品牌。

品牌經營包括:在社群媒體上活躍互動、參與行業相關的論壇討論、獲得媒體報導、累積正面的顧客評價等,這些看似跟SEO無關的活動,其實都在為你的網站建立權威性和信任度,間接提升搜尋排名

沒時間經營社群嗎?👉🏻戰國策提供各社群平台的代操服務,如臉書粉絲團IG脆Threads短影音等。

想提升SEO關鍵字排名嗎?請找戰國策集團SEO優化服務!

想讓你的網站在Google上被更多人看見,甚至排名衝到第一名嗎?推薦您找戰國策集團SEO優化服務戰國策有一套很完整的SEO策略,能把你的網站體質打好,從技術面的調整、內容的規劃,到外部連結的建立,能穩定提升並維持你網站的排名

戰國策擁有25年雲端服務網路行銷、與電子商務實戰經驗,成功輔導上萬家客戶並橫跨各大產業,這樣的豐富經驗讓他們能夠為不同產業的客戶提供量身訂做的SEO解決方案,更棒的是,他們不只做SEO,還提供完整的數位行銷服務,如網紅行銷廣告投放口碑行銷等,還提供網頁設計主機服務等,真正做到一條龍服務。

👉🏻推薦閱讀:網路行銷怎麼做?最新網路行銷10大實戰攻略

戰國策SEO優化一條龍服務

歡迎撥打戰國策服務專線 0800-003-191、或加入戰國策官方LINE:@119m、或到官網https://www.nss.com.tw/了解更多!

留言
avatar-img
戰國策集團的沙龍
3會員
167內容數
「戰國策戰勝學院」提供企業老闆、管理階層及行銷人員專業的企管課程、企業內訓及企業顧問服務。這些課程涵蓋了網站架設、電子商務、網路行銷、SEO優化、以及企業經營管理等多方面的企管內容,為企業注入強大的行銷火力,幫助企業節省營運成本,並提高經營與行銷策略的精準度和執行力。
2025/08/04
想架設網站卻不確定該選哪種主機服務?虛擬主機是目前最常見、也是對初學者最友善的網站空間租用方式。無論是個人部落格經營者、中小企業老闆,還是剛起步的新創品牌,虛擬主機租用都能快速、低成本讓網站上線。本文從「虛擬主機是什麼」開始,深入解析虛擬主機的運作原理、租用類型與選擇重點。 虛擬主機是什麼? 虛
Thumbnail
2025/08/04
想架設網站卻不確定該選哪種主機服務?虛擬主機是目前最常見、也是對初學者最友善的網站空間租用方式。無論是個人部落格經營者、中小企業老闆,還是剛起步的新創品牌,虛擬主機租用都能快速、低成本讓網站上線。本文從「虛擬主機是什麼」開始,深入解析虛擬主機的運作原理、租用類型與選擇重點。 虛擬主機是什麼? 虛
Thumbnail
2025/08/01
本文將帶你了解行銷公司的服務內容與優勢,並教你如何挑選適合的行銷公司,更精選5家值得推薦的行銷公司,幫助你在數位洪流中乘風破浪,搶佔市場先機!
Thumbnail
2025/08/01
本文將帶你了解行銷公司的服務內容與優勢,並教你如何挑選適合的行銷公司,更精選5家值得推薦的行銷公司,幫助你在數位洪流中乘風破浪,搶佔市場先機!
Thumbnail
2025/07/31
創業的第一步,「設立公司」是每位新創者無法迴避的重要課題。該選擇行號、有限公司還是股份有限公司?每一種型態不僅代表不同的法律責任與稅務義務,更關係到日後資金籌措、企業擴張與市場信任。
Thumbnail
2025/07/31
創業的第一步,「設立公司」是每位新創者無法迴避的重要課題。該選擇行號、有限公司還是股份有限公司?每一種型態不僅代表不同的法律責任與稅務義務,更關係到日後資金籌措、企業擴張與市場信任。
Thumbnail
看更多
你可能也想看
Thumbnail
本文分析導演巴里・柯斯基(Barrie Kosky)如何運用極簡的舞臺配置,將布萊希特(Bertolt Brecht)的「疏離效果」轉化為視覺奇觀與黑色幽默,探討《三便士歌劇》在當代劇場中的新詮釋,並藉由舞臺、燈光、服裝、音樂等多方面,分析該作如何在保留批判核心的同時,觸及觀眾的觀看位置與人性幽微。
Thumbnail
本文分析導演巴里・柯斯基(Barrie Kosky)如何運用極簡的舞臺配置,將布萊希特(Bertolt Brecht)的「疏離效果」轉化為視覺奇觀與黑色幽默,探討《三便士歌劇》在當代劇場中的新詮釋,並藉由舞臺、燈光、服裝、音樂等多方面,分析該作如何在保留批判核心的同時,觸及觀眾的觀看位置與人性幽微。
Thumbnail
本文章介紹了搜尋引擎優化 (SEO) 策略,包括關鍵字策略、內容品質、行動相容性、頁面載入速度等。此外,也談及內容行銷、社群媒體互動、電子郵件行銷、付費廣告、影響者合作 (Influencer Partnership) 及使用者體驗 (UX) 優化。提供了優化網站流量的建議。
Thumbnail
本文章介紹了搜尋引擎優化 (SEO) 策略,包括關鍵字策略、內容品質、行動相容性、頁面載入速度等。此外,也談及內容行銷、社群媒體互動、電子郵件行銷、付費廣告、影響者合作 (Influencer Partnership) 及使用者體驗 (UX) 優化。提供了優化網站流量的建議。
Thumbnail
這一篇,我們來稍微討論一下一篇好的SEO文章該怎麼寫,畢竟不想花錢在買關鍵字廣告,SEO是讓公司網站存活的重要關鍵。 一個好的SEO文章重點在於「關鍵字的堆疊」,常常會看到一些垃圾作弊(SPAM)的SEO操作法,就是利用各種垃圾方式,譬如說加隱藏字在背景或在Meta標籤中不斷重複關鍵字之類的,但是
Thumbnail
這一篇,我們來稍微討論一下一篇好的SEO文章該怎麼寫,畢竟不想花錢在買關鍵字廣告,SEO是讓公司網站存活的重要關鍵。 一個好的SEO文章重點在於「關鍵字的堆疊」,常常會看到一些垃圾作弊(SPAM)的SEO操作法,就是利用各種垃圾方式,譬如說加隱藏字在背景或在Meta標籤中不斷重複關鍵字之類的,但是
Thumbnail
在當今數位時代,搜尋引擎排名對於各大企業、各式品牌,以及創作者的重要性已經不言而喻。然而,許多人在追求「高排名」時卻陷入了一些「誤區」,例如:砸大錢買不知所謂的社群廣告、常自......
Thumbnail
在當今數位時代,搜尋引擎排名對於各大企業、各式品牌,以及創作者的重要性已經不言而喻。然而,許多人在追求「高排名」時卻陷入了一些「誤區」,例如:砸大錢買不知所謂的社群廣告、常自......
Thumbnail
《轉轉生》(Re:INCARNATION)為奈及利亞編舞家庫德斯.奧尼奎庫與 Q 舞團創作的當代舞蹈作品,結合拉各斯街頭節奏、Afrobeat/Afrobeats、以及約魯巴宇宙觀的非線性時間,建構出關於輪迴的「誕生—死亡—重生」儀式結構。本文將從約魯巴哲學概念出發,解析其去殖民的身體政治。
Thumbnail
《轉轉生》(Re:INCARNATION)為奈及利亞編舞家庫德斯.奧尼奎庫與 Q 舞團創作的當代舞蹈作品,結合拉各斯街頭節奏、Afrobeat/Afrobeats、以及約魯巴宇宙觀的非線性時間,建構出關於輪迴的「誕生—死亡—重生」儀式結構。本文將從約魯巴哲學概念出發,解析其去殖民的身體政治。
Thumbnail
網站SEO對於公司企業或個人站長而言,扮演著極為重要的角色。透過有效的SEO優化,你的網站將能提升搜尋引擎的關鍵字排名,獲得更多的自然流量,提升用戶體驗和成交轉化率,進而提高品牌曝光和知名度。只要掌握快速提升網站權重優化方法,正確執行SEO優化排名,即可為你的網站打開通往成功的大門。
Thumbnail
網站SEO對於公司企業或個人站長而言,扮演著極為重要的角色。透過有效的SEO優化,你的網站將能提升搜尋引擎的關鍵字排名,獲得更多的自然流量,提升用戶體驗和成交轉化率,進而提高品牌曝光和知名度。只要掌握快速提升網站權重優化方法,正確執行SEO優化排名,即可為你的網站打開通往成功的大門。
Thumbnail
深入探討SEO文章標題的優化技巧,從關鍵字運用、標題長度、符號使用、問句運用、頁面區別到圖片搭配等多方面提供實用建議。透過這些考量,您可以創建吸引人的標題,提高網站在搜尋引擎中的排名,增加點擊率並提升SEO效果。
Thumbnail
深入探討SEO文章標題的優化技巧,從關鍵字運用、標題長度、符號使用、問句運用、頁面區別到圖片搭配等多方面提供實用建議。透過這些考量,您可以創建吸引人的標題,提高網站在搜尋引擎中的排名,增加點擊率並提升SEO效果。
Thumbnail
這是一場修復文化與重建精神的儀式,觀眾不需要完全看懂《遊林驚夢:巧遇Hagay》,但你能感受心與土地團聚的渴望,也不急著在此處釐清或定義什麼,但你的在場感受,就是一條線索,關於如何找著自己的路徑、自己的聲音。
Thumbnail
這是一場修復文化與重建精神的儀式,觀眾不需要完全看懂《遊林驚夢:巧遇Hagay》,但你能感受心與土地團聚的渴望,也不急著在此處釐清或定義什麼,但你的在場感受,就是一條線索,關於如何找著自己的路徑、自己的聲音。
Thumbnail
近期 Google 搜尋引擎API機密文件的外流事件,絕對是近期震撼數位行銷世界的一大頭條,其內容揭示了一些有關 Google 搜尋結果生成原理的重要細節。今天本男爵就來跟各位聊聊這其中獲得的寶貴洞察,或許會對您在設計網站內容時有一些不同的想法!
Thumbnail
近期 Google 搜尋引擎API機密文件的外流事件,絕對是近期震撼數位行銷世界的一大頭條,其內容揭示了一些有關 Google 搜尋結果生成原理的重要細節。今天本男爵就來跟各位聊聊這其中獲得的寶貴洞察,或許會對您在設計網站內容時有一些不同的想法!
Thumbnail
現在的企業網站都會知道要做SEO,但是如何真正把SEO排名做好呢?做網站一定要找有SEO能力的網頁設計公司,搭配企業本身經營網站的努力,才有辦法把網頁自然關鍵字排名做好!本文告訴您想要讓SEO排名提升需要注意的重點。
Thumbnail
現在的企業網站都會知道要做SEO,但是如何真正把SEO排名做好呢?做網站一定要找有SEO能力的網頁設計公司,搭配企業本身經營網站的努力,才有辦法把網頁自然關鍵字排名做好!本文告訴您想要讓SEO排名提升需要注意的重點。
Thumbnail
背景:從冷門配角到市場主線,算力與電力被重新定價   小P從2008進入股市,每一個時期的投資亮點都不同,記得2009蘋果手機剛上市,當時蘋果只要在媒體上提到哪一間供應鏈,隔天股價就有驚人的表現,當時光學鏡頭非常熱門,因為手機第一次搭上鏡頭可以拍照,也造就傳統相機廠的殞落,如今手機已經全面普及,題
Thumbnail
背景:從冷門配角到市場主線,算力與電力被重新定價   小P從2008進入股市,每一個時期的投資亮點都不同,記得2009蘋果手機剛上市,當時蘋果只要在媒體上提到哪一間供應鏈,隔天股價就有驚人的表現,當時光學鏡頭非常熱門,因為手機第一次搭上鏡頭可以拍照,也造就傳統相機廠的殞落,如今手機已經全面普及,題
Thumbnail
產出一篇 SEO 文章時應該要注意什麼?如何下筆? 此篇文章以我過去的經驗,分享有關 SEO 文章內容產出的架構與邏輯。
Thumbnail
產出一篇 SEO 文章時應該要注意什麼?如何下筆? 此篇文章以我過去的經驗,分享有關 SEO 文章內容產出的架構與邏輯。
追蹤感興趣的內容從 Google News 追蹤更多 vocus 的最新精選內容追蹤 Google News