你是否曾盯著後台數據,目睹留存曲線像過山車般斷崖式下滑,卻找不到任何合理解釋?午夜時分,你反覆問自己:「到底是哪裡出了問題?用戶為什麼離開?」
在當前市場環境下,獲取新用戶的成本飆升,僅靠廣告投放已無法維持增長。如果你還抱持著「多推點優惠、多做點市場活動」的舊思維,那麼你可能正在錯失真正能帶來持續增長的機會。數據不會騙人,留存率決定生死
📌 64% 的 App 用戶在安裝 24 小時後再也不會打開——這意味著,你精心設計的功能可能根本沒機會被體驗。
📌 提升 5% 留存率,企業利潤可增長 25% - 95%(GrowthHackers 調查)。
📌 Netflix、Facebook、Airbnb 都在用行為關聯分析來優化留存策略,如果你還不開始行動,將在競爭中被淘汰。
這些錯誤決策的根源,在於我們沒有真正理解哪些行為才是驅動留存的關鍵槓桿。這時,Amplitude Compass 就成了你的秘密武器。
破解留存困局:行為關聯分析的力量
傳統留存分析的痛點在於,我們只能看到「結果」(流失率),但無法清楚知道「原因」(用戶為什麼離開)。而 Amplitude Compass 提供的行為關聯分析,就像是一盞穿透迷霧的探照燈,幫助我們發現那些真正影響用戶留存的關鍵行為。

Twitter 早期的增長困境在於,用戶註冊後往往很快流失,團隊無法理解原因。直到數據科學家發現了一個驚人的模式——「30 天內關注至少 30 人」的用戶,留存率提升了 300%!
這個發現改變了一切,Twitter 果斷將註冊流程從 3 步延長到 7 步,強制用戶關注更多帳號。結果?留存率大幅提升,Twitter 成功走向全球化。
這不是巧合,而是所謂的「A-ha Moment」定律:當用戶在特定時間完成特定行為,就會觸發「這個產品真有用!」的認知轉折點,從而留下來繼續使用。
Compass 如何量化「行為-留存」關係?
Amplitude Compass 透過「Correlation Score(CS 值)」來衡量用戶行為與留存率的關聯性,這讓我們能夠用數據而非直覺來做決策:
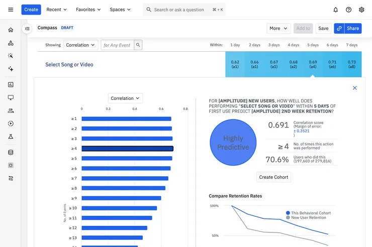
- CS 值 ≥ 0.4:高度預測性(Highly Predictive)(如 某音樂播放平台 發現用戶「Select Song or Video」在7天內完成超過8次的CS值為0.73,這意味著這個行為對留存有顯著影響)。

- CS 值 0.3 - 0.4:中度預測性(Moderately Predictive)
- CS 值0.2 - 0.3:輕度預測性(Slightly Predictive)
- CS 值 < 0.2:無關行為(如「點擊某個無效按鈕」對留存幾乎沒有影響)。
發現這些數據的價值在於,我們可以聚焦於真正有影響力的行為,而不是盲目地做產品優化。
3步驟打造你的留存作戰地圖
既然我們知道行為關聯分析的重要性,接下來要做的,就是透過3 個關鍵步驟,建立你的留存優化策略。
步驟 1:設定「黃金三角」指標
要進行有效的數據分析,首先要明確觀察對象與衡量標準:
📌 基礎群組(Base Cohort):想觀察哪群用戶?可以鎖定「新用戶」以掌握初期行為,也可選取付費使用者、活躍用戶等特定人群。
📌 目標群組(Target Cohort):你定義的成功是什麼?第二週仍活躍、完成購買,或使用特定功能等都行。
📌 行為門檻(Threshold Event):在特定時間內達到多少次行為才代表目標行為成立?例如「7 天內登入 5 次」。
避坑指南:分析「次週留存」時,建議觀察 14 天以上的數據,以避免短期波動影響結論。
步驟 2:解讀數據迷宮中的真相
- PPV(陽性預測值):完成該行為的用戶,實際留存的比例。
- NPV(陰性預測值):未完成行為的用戶,流失的概率。
- 關鍵策略:當 PPV > 65% 且 NPV < 30%,該行為就值得投入更多資源優化!
- 想了解更多此模型的相關概念,可參考我寫的另一篇:搞懂真陽性、假陽性:用混淆矩陣(Confusion Matrix)破解留存率的秘密
步驟 3:設計「行為驅動」閉環,提高用戶參與度
找出關鍵行為後,下一步就是設計有效的機制來驅動用戶完成這些行為。這需要結合產品設計、行銷策略和行為心理學,打造一個從引導到驗證的完整閉環。
案例解析:如何提升「收藏 3 本作品」的完成率?
假設線上小說平台的團隊發現,「收藏 3 本作品」的用戶 CS 值為 0.45,這意味著這個行為對留存率有明顯影響。那麼,該如何提高用戶完成這個動作的機率呢?
- 策略一:在新手引導流程中強調這個行為
「歡迎來到 KadoKado!我們為你推薦 10 本書,選擇 3 本收藏,即可解鎖專屬書單!」
- 策略二:介面優化,降低執行成本
將「收藏」按鈕設計得更顯眼,並在作品卡片下方直接提供「一鍵收藏」功能。
- 策略三:推播提醒,強化回訪動機
「還差 1 本作品就能解鎖你的專屬推薦!快來看看吧!」
- 策略四:A/B 測試,驗證有效性
透過不同版本的引導方式,測試哪種方法最能促使用戶完成行為。
- 策略五:數據驗證與持續迭代
分析優化後的數據變化,看看 CS 值是否進一步上升,然後持續調整策略。
這種設計思路可以適用於任何產品,無論是社交平台、電商、內容應用,還是 SaaS 工具。關鍵在於,讓關鍵行為變得自然、無痛且有吸引力,從而提升轉化率與留存率。
從數據到行動:3 大應用場景解析
在真正開始優化留存率之前,你需要了解行為關聯分析的 3 大核心應用場景,它們分別對應轉換率提升、用戶活躍增強,以及流失預測。

應用場景 1:轉換率翻倍的關鍵
案例:某音樂平台的「建立 3 個歌單」策略
某音樂平台發現,用戶「建立 3 個自訂歌單」的 CS 值高達 0.48,而這類用戶的付費轉換率比其他用戶高出 120%!
✅ 執行方案:
- 在免費版中限制用戶只能建立 1 個歌單,引導其升級以解鎖更多歌單功能。
- 透過推播與 Email 提醒用戶:「想整理更多喜愛的歌曲嗎?升級即可解鎖無限歌單!」
- 在 onboarding 過程中,直接引導用戶建立第一個歌單,降低學習門檻。
應用場景 2:用戶活躍度提升方程式
案例:社交 App 如何運用數據設計更高效的互動機制?
在某款社交 App 中,團隊發現「被動點讚」的 CS 值僅為 0.2,但「主動留言」的 CS 值卻達到了 0.41。這意味著,「留言」比「點讚」更能促進用戶留存!
✅ 執行策略:
- 設計「每日留言任務」,鼓勵用戶主動參與互動。
- 推出「優質留言獎勵計劃」,讓熱門留言用戶獲得專屬徽章或額外功能。
- 在推播中提醒:「今天你的朋友們都在熱議這個話題,你怎麼看?」
應用場景 3:如何預測流失並主動挽回用戶?
案例:電商平台如何挽救「沉睡用戶」?
在某電商平台的分析中,數據顯示「連續 5 天未開啟 App 的用戶,CS 值為 -0.39」,這意味著這群用戶極有可能流失。
✅ 挽救方案:
- 針對這些用戶,推送「專屬回歸優惠」,例如「限時 48 小時折扣券」。
- 發送 Email:「我們注意到你已有一段時間沒來了,這是你的專屬購物禮物!」
- 透過 AI 預測用戶可能感興趣的商品,主動推薦給他們。
現在就啟動你的留存革命!
此刻,全球已有數百家企業透過 Amplitude Compass 精準拆解用戶流失的根本原因,並成功打造出推動留存增長的關鍵策略。他們不再依賴直覺或盲目試錯,而是選擇讓數據為決策提供依據,確保每一步都踏實有效。
要如何開始,可以從以下幾個關鍵步驟入手:
☑ 設定你的第一個 Compass 分析目標,看看數據能告訴你什麼
☑ 找出 3 個可能影響留存的關鍵行為,立刻測試驗證
☑ 啟動 A/B 測試,優化用戶體驗,讓數據為你指引方向
☑ 建立跨部門協作,確保所有決策都以數據為核心
每一個細微的優化,都可能帶來意想不到的成長。在這個競爭日趨激烈的市場環境中,讓數據成為決策的基石,將不再是一種選擇,而是通往長期成功的必然途徑。
參考資料:

















