想讓企業更有競爭力嗎?品質管理就是關鍵。當你有效執行品質管理,企業的獲利能力也會提升,例如總資產報酬率、股東權益報酬率與稅前淨利率等指標都會有正向影響。

一、品質管理是什麼?
1. 品質管理概念與英文解析
品質管理(Quality Management, QM)指的是企業為確保產品或服務能穩定符合品質要求,而建立的一系列制度、流程與改善活動。其核心包含四項能力:- 品質計畫(Quality Planning):明確定義品質標準
- 品質管制(Quality Control, QC):檢驗與監測是否達標
- 品質保證(Quality Assurance, QA):確保流程穩定、不依賴個人
- 品質改善(Quality Improvement):持續優化,降低缺陷與成本
換言之,品質管理不只有「檢驗產品」,而是確保「每一道流程都做對」。
2. 品質管理重點
品質管理並不是單純降低不良率,而是一套以資料為基礎、以流程為骨幹、以持續改善為目標的管理方法。其核心理念可分成四大面向:
(1) 以顧客價值為中心:品質從顧客需求開始
品質的判準不是企業自己訂的,而是顧客願意接受的標準。不論是產品穩定度、交期準確度、售後服務,核心都指向同一件事:顧客是否真正感受到「預期一致」的體驗。
(2) 用數據說話:以事實為基礎的品質管理
傳統品管多依賴經驗,但現代企業強調以量化資料支持決策,例如:供應商合格率、批次不良率;製程波動分析;出貨合格率、返修率、客訴類型;透過資料追蹤趨勢、鎖定異常源頭,避免憑印象下判斷。數據是品質改善的基礎,而不是改善後的副產品。
(3) 以流程為主體:品質來自穩定又可控的作業流程
品質問題不是來自「人不夠用力」,而是流程不一致、資訊不同步所造成的:標準作業(SOP)落實度不足;設備狀態不透明;巡檢紀錄分散;製程變異無法及時監控。當流程標準化、透明化,品質自然穩定。
(4) 持續改善:讓品質變成組織習慣
品質不是一次專案,而是循環:發現 → 分析 → 改善 → 驗證 → 穩定 → 再優化。企業必須建立能持續累積知識、追蹤改善成效的體系,品質才能真正改善。
3. 品質管理證照:常見種類、用途與適合族群解析
在品質管理領域中,「品質管理證照」是企業衡量專業能力的重要指標之一,也是品管、品保、製造、工程與管理職常見的進修方向。
常見證照包含國際品質工程師(CQE)、六標準差證照(CSSYB/CSSGB/CSSBB)、ISO 9001 內部稽核員,以及與統計、流程改善相關的專業認證。不同證照的核心能力略有不同,通常可對應到企業不同層級的職務需求。
- CQE(Certified Quality Engineer):強調品質工程、統計分析、可靠度、抽樣計畫等,適合製造業與高科技產業的工程與品管人員。
- 六標準差證照(Six Sigma):偏向流程改善與專案管理,常見於電子業、半導體、機械加工等企業。
- ISO 9001 內稽證照:著重品質管理系統(QMS)的制度化與流程稽核,是企業最普及的入門證照。
若以職涯階段區分:「剛入門者」多從ISO 9001 內稽起步;工作 2–5 年者適合進階學習 CQE 或六標準差綠帶(CSSGB);而擔任主管或推動改善專案者則通常會考取六標準差黑帶(CSSBB)。
品質管理證照的價值不只在於考到證照,而是讓工程師能以更系統化方式面對品質問題、流程改善與決策分析。 它是品質職涯的重要加分項,也是企業推動 QMS 與持續改善的重要基礎能力。
二、品質管理運作流程及流程圖
品質管理的核心,是讓產品或服務在每個環節都能穩定達到標準。完整流程通常涵蓋“預防 → 控制 → 改善 → 追溯”四大階段。

品質管理流程圖
以下為企業可直接採用的標準化流程:
1. 品質計畫(Quality Planning)
品質管理不是從事後檢查開始,而是從「事前預防」開始。
主要工作包含:
- 明確品質目標(如不良率、良率、客訴率、交期準確度)
- 制定檢驗標準(IQC / IPQC / FQC / OQC)
- 建立原料、製程、出貨的品質準則
- 定義供應商品質要求與檢驗規範(SQE 管控)
2. 品質控制(Quality Control,QC)
QC 的作用是「製程當下抓問題」,避免缺陷流入下一站。
常見活動:
- 來料檢驗(IQC)
- 製程巡檢(IPQC)
- 完工/出貨檢驗(FQC / OQC)
- 使用統計製程管制(SPC)監控波動
- 設備巡檢、環境監測、員工作業確認
3. 品質保證(Quality Assurance,QA)
QA 的重點是「確保組織能穩定做對」,屬於系統層級的管理。
常見活動:
- 建立 SOP 與標準作業文件
- 培訓人員、稽核操作一致性
- 設備保養與校正
- 建置異常通報、CAPA(矯正與預防措施)流程
- 供應商審查與持續評等(SQM)
4. 異常處理與改善(CAPA)
當不良、客訴或製程異常發生時,必須快速反應並推動改善。
流程包含:
- 問題識別(異常、不良、延誤、退貨等)
- 快速處置(隔離不良、通知人員)
- 根因分析(5 Why、魚骨圖、DOE 等)
- 矯正措施(修正問題)
- 預防措施(避免再次發生)
- 驗證改善成效
5. 品質追溯(Traceability)
若沒有追溯系統,品質問題只能「靠猜」。成熟企業會建立:
- 原料批次追蹤
- 製程批號、機台、操作員紀錄
- 出貨批次與客戶資訊
- 售後退貨/維修紀錄
6. 品質分析與 KPI(Quality Analytics)
品質管理不是只收資料,而是透過分析做決策。
企業常用品質 KPI 包含:

三、企業常見的品質管理問題
企業在推動品質管理時,最常遇到的不是工具不足,而是流程與資訊之間存在明顯斷層,導致品質改善始終無法落地。
以下三項問題,是台灣製造與供應鏈企業普遍存在的核心挑戰。
1. 品質紀錄分散,難以追溯與分析
多數企業仍以 Excel、紙本表單、Email 附檔進行品質紀錄,造成資料分散在不同部門與個人電腦中,形成資訊孤島。
常見情況包括:
- IQC/IPQC/FQC 等檢驗表單以 Excel 或紙本填寫
- 異常紀錄、照片、檢驗報告散落在各種群組、Email
- 找不到同批次資料,也無法快速回查原料、設備或製程
- 品質問題雖有紀錄,但無法匯整與交叉分析
結果就是:資料量很大,卻無法真正形成洞察或支持決策。沒有統一的品質數據平台,就無法做到批次追溯、趨勢分析,也無法快速定位品質瓶頸。
2. 品質異常處理缺乏閉環
許多企業有「填寫問題單」的流程,但缺乏後續的追蹤、驗證與量化,因此改善常常變成形式主義。
現場常見狀況包括:
- 僅止於處理表面問題(如重工、補救),沒有找真正根因
- 工程師提出改善後,主管無法確認是否真的有效
- 改善措施沒有數據佐證,KPI 無法量化
- 事件追蹤靠手動更新 Excel,容易遺漏
最終導致:品質異常處理只解決當下,但未能避免下次再發生。
3. 品管流程不透明,難定位
許多企業沒有完整的品質管理流程圖,即使有,也停留在紙本或靜態簡報,現場無法即時查詢,也缺乏跨部門協作資訊。
常見問題如下:
- 異常卡在哪一關?沒人知道
- 品質工程師、主管、供應商之間資訊不一致
- 管理者只能依賴「口頭回報」或「個人經驗」做決策
- 產線與品保部資訊不同步,導致改善延遲
缺乏透明度時,組織很容易陷入:「救火文化」,每個人都忙著補救當下問題,卻無力做真正的流程改善。
四、FineReport 品質管理系統解決方案
如果品質問題永遠要靠追問才知道、改善成效看不見、流程透明度又不足,那企業再怎麼努力也難以提升整體品質水準。
FineReport 的價值就在此時顯現。FineReport 是一款專為企業設計的, 集數據展示和數據錄入功能於一體的企業戰情室報表工具。它不是取代現有流程,而是把企業原本散落的品質資料、異常資訊與改善活動整合成一套能運作的品質管理系統,讓管理者看得清楚、追得及時、改得有效。接下來,我們將看到 FineReport 如何一步步解決前述痛點。
1. 一站式品質追溯資料中心:整合分散資料來源
FineReport 幫企業把採購、原料入庫、加工、製造、質檢、出貨、運輸、售後等各流程資料整合到同一平台,不再依賴紙本或孤立系統。這意味著從原料批次、工單、物料、設備、檢測紀錄直到最終出貨、客訴,都可以被串聯、追溯。
當有品質問題或客訴時,可即時追蹤該批次的源頭(供應商/原料/製程/製造批次/檢驗記錄),避免「無法回溯,責任不清」的情況。

品質管理追溯資料中心
2. 行動端與線上質檢、巡檢,全流程品質管控
傳統質檢常因紙本填寫、資料落後導致「檢驗狀態不即時」、「紀錄易丟失」。FineReport 支援使用手機、平板直接在產線上即時填報巡檢、質檢表單,並同步到中央資料庫。提升巡檢效率、不漏檢;質檢資料即時、完整,管理層可以即時看到合格率、不良率、檢驗結果等品質指標。
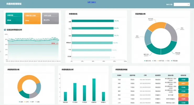
3. 全流程看板與動態品質儀表板
透過 FineReport 的儀表板與報表設計能力,企業可以建立多種品質管理看板,例如:
- 過程品質分析看板(良率、不良率、報廢率)
- 原材料品質分析看板(供應商批次良率、材料異常率)
- 生產/出貨追溯看板(批次、出貨、客訴)
- 售後/客訴分析看板(退貨率、故障原因、成本分析)
管理者或品保生產單位可以透過看板快速辨識問題高發區域、瓶頸製程、常見異常原因,並可量化分析改善成效。

品質管理生產綜合分析看板
4. 批次、日期、序號管理支持:確保從原料到成品全程追蹤
FineReport 方案建議採用三種品質追溯方法:批次管理、日期管理、連續序號管理。這能讓企業對每一批原料、每一台設備、每一張工單、每一件成品建立完整追蹤資料。
若哪一次出現品質問題,企業可以快速倒查到原料、設備、工藝、批次等,無論是做召回、返工或追責,都能有效掌握責任與範圍。

原材料質量分析看板
5. 適合供應鏈、製造、出貨、售後各環節整合的品質管理系統平台
FineReport 的品質管理解決方案,不只是針對單一環節,而是涵蓋從「採購 → 生產 → 檢測 → 出貨 → 售後」整條供應鏈流程,對於有複雜供應鏈、多批次、多供應商、多製程、多出貨點的企業特別適合。
讓整個品質管理從零碎紀錄,升格成「企業級品質追溯與分析平台」,支撐高階管理決策,也有助於 ISO、品質認證、客訴處理等合規/管理需求。

















